CLI
Run API requests, flow tests, and load tests from your terminal. Native HTTP/3 support, built-in assertions, request tracing, and real-time dashboards.
High Performance
Native binary with zero runtime dependencies. Fast startup, low memory, maximum throughput.
HTTP/3 Native
First-class HTTP/3 (QUIC) support alongside HTTP/2 and HTTP/1.1 with automatic protocol negotiation.
Real-time Dashboards
Live terminal UI for flow runner and load tests with charts, step tables, anomaly detection, and error analysis.


Request Tracing
See exactly where time is spent in every request with the --trace flag. DNS lookup, TCP handshake, TLS negotiation, server response - every phase measured with microsecond precision in a visual waterfall chart.

Built-in Assertions
Validate responses directly from the command line. Check status codes, response times, headers, body content, and JSON paths with short operators like eq, lt, gt, contains. Exit code 1 on failure - perfect for CI/CD pipelines.

Flow Runner
Chain multiple API requests into automated workflows. Run all flows in a directory or pick specific ones. Execute sequential iterations or parallel workers with a live terminal dashboard showing step-by-step progress and response time charts.

Iteration & Anomaly Detection
Run flows multiple times with -i for sequential iterations or -p for parallel workers. Each iteration is tracked on a response time chart. Built-in anomaly detection highlights unstable response times and performance regressions automatically.

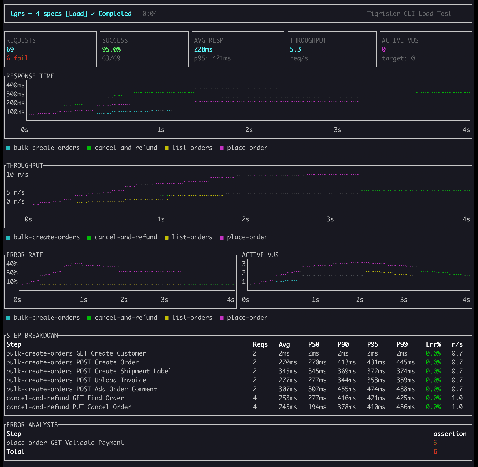
Load Testing
Run load, stress, spike, and soak tests with virtual users and configurable stages. Real-time terminal dashboard with response time charts, throughput, error rates, percentile breakdowns (P50/P90/P95/P99), and step-level error analysis.
What You Can Do
HTTP Client
- GET, POST, PUT, PATCH, DELETE requests
- HTTP/1.1, HTTP/2, HTTP/3 (QUIC)
- JSON, form, multipart, raw body
Testing & Assertions
- Status, header, body, JSON path, response time
- Short operators: eq, neq, gt, lt, contains
- Exit code 1 on failure for CI/CD
Flow Runner
- Sequential and parallel iterations
- Variable extraction and chaining
- Anomaly detection and retry logic
Load Testing
- Load, stress, spike, soak test types
- P50, P90, P95, P99 percentile metrics
- HTML, PDF, OpenTelemetry JSON reports
Installation
Homebrew
brew install tigrister/tap/tgrsnpm
npm install -g @tigrister/tgrscurl
curl -sSL https://cli.tigrister.com | shReady to use tgrs?
Install tgrs and start testing your APIs from the terminal.